
诟病多签的背后 直指lay
原创|Odaily星球日报
作者|南枳

11 月 28 日,加密分析平台 Nansen 宣布 Nansen 2 宣布进入公开测试阶段,新特性与功能包括加载速度更快、个性化体验功能、链上数据异动、智能搜索以及筛选、分组和跟踪特定钱包等。

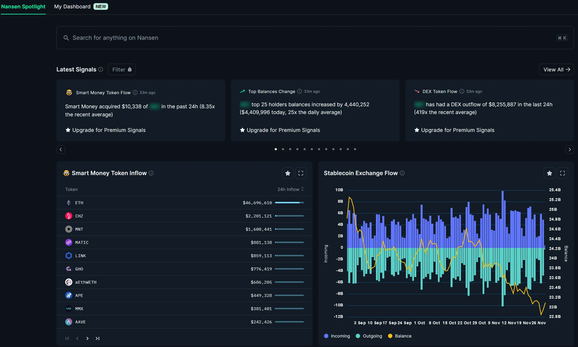
标准 Nansen Dashboard 如下,包括搜索、Signals、Smart Money 动向、稳定币和 ETH 的交易所流动情况。

Nansen 2 新增了“My Dashboard”模块,支持用户将每个模块下的细分子类添加至 Dashboard 以便捷查看。
例如 Nansen 2 的 Profiler 支持对特定地址的分析查询,其下又细分了资产变动、资产明细、净损益、相似地址等模块,用户可以添加多个最小模块至 Dashboard 进行日常查看对比。

官方文档:以太坊网络上代币和 NFT 的重要变动,当有非常规活动时产生信号,每小时更新直至信号衰减至不重要的程度。其分类包括:
DEX 资金流
新建钱包资金流
CEX 资金流
Smart Money 资金流

NFT 交易量异动

NFT Mint 异动

官方文档:在 Nansen 上搜索任何东西,或者通过简单提问快速查找答案。
以下界面为其官方示例的问题,可以通过自然语言提问进行答案的查找。

对示例的问题 1 和问题 2 进行组合提问测试:“who are the top holders of BAYC(BAYC 的顶级持有者)”,然而 Nansen 指向的答案却指向了代币方面。

在文末加入 NFT 字样,Nansen 给出的三个答案仍然不是 Yuga 所发行的 BAYC,而是其他具有类似名字的 NFT。

最终在 BAYC 前加入$的符号,才能搜索到相应的 NFT 系列,并且文末仍需加入“NFT”字样,否则查找结果则为空。

本次的查询问题为“NFTs with daily trading volume exceeding 100 ETH(日交易量大于 100 ETH 的 NFT)”,反馈的结果为 ETH 的交易情况。

本次的查询问题为“wallet of Justin Sun(孙宇晨的钱包地址)“,查询结果为空。

通过以上测试结果可以初步看出,Nansen 2 对自然语言的理解较差,更接近于对关键词的搜索。
官方文档:智能分类提供了一种根据您定义的标准生成钱包列表的新方法,因此您可以显示和跟踪对您重要的加密/NFT 钱包。这些分类可以在表格上轻松识别或过滤。
目前 Nansen 2 支持通过代币持有数、NFT 持有数和 NFT 交易情况进行筛选。

例如可以选择持有 1000 枚 WETH 且持有 5 枚以上 BAYC 的地址:

免责声明:数字资产交易涉及重大风险,本资料不应作为投资决策依据,亦不应被解释为从事投资交易的建议。请确保充分了解所涉及的风险并谨慎投资。OKEx学院仅提供信息参考,不构成任何投资建议,用户一切投资行为与本站无关。

和全球数字资产投资者交流讨论
扫码加入OKEx社群
industry-frontier