
币安新任CEO首次中文AMA:
撰文:Stanley,Kernel Ventures
审稿:Mandy、Joshua,Kernel Ventures
TLDR:
本文深入探讨了比特币铭文领域的发展趋势和各个协议的特点。
分析 Ordinals、BRC 20、Atomical、RGB、Pipe 等比特币链上的协议与其他 Pow 链,如 Dogechain 和 Litecoin,以及以太坊链 Ethscriptions 和 Evm.ink、Solana 链 SP L2 0 协议,在费率、可拆分性、可扩展性、用户方面进行对比,尤其突出了 RGB 协议的低费率和高扩展性。
对铭文生态进行市场与产品推演,钱包端的基础设施的完备,比特币链 AMM DEX 的推出,未来可能会出现更多功能比如借贷和衍生品。 UniSat 开放 API 接口,可以产生非常多的工具类项目。
总体而言,本文详实探讨了比特币铭文领域的动态,展望了在生态赋能下的铭文发展情况,为读者提供了全面的了解和展望。
铭文市场背景
市场背景
自 2023 年 1 月份,比特币 Ordinals 协议出现后,BRC 20 ,Ordinals 资产等在比特币链上掀起一波浪潮,有人称之为「散户的天下」,因为 BRC 20 等铭文的 Fair Launch 模式,筹码全部由散户自行铸造,没有机构,没有项目方,也没有老鼠仓。其中 Ordi 铸造成本约为 1 刀一张,上线 Gate 交易所之后,涨至 20000 刀一张,夸张的涨幅使得 BRC 20 协议热度持续攀升,吸引了众多 Ordinals 玩家涌入 BRC 20 之中,也造成比特币链上 Gas 持续走高,最高峰时的最低确认 Gas 甚至达到了 400 s/vb,突破三年内的最高 Gas 。
本文将以此为开端,展开对于目前各个链上,各种协议的铭文生态进行探讨,并展望生态赋能下铭文的发展动向。
数据概览
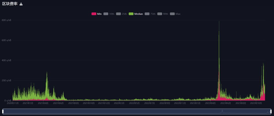
3 年期比特币区块费率图可以直观地看出,在今年 5-6 月和今年 11 月,费率直线飙升,这也体现了用户对于铭文协议的热情,不光是 BRC 20 协议,各种基于比特币网络开发的协议均在此阶段发行,带来了一波「Bitcoin Summer」。

近三年比特币费率,图片来源:Mempool.space
从 Inscriptions 的铸造数据来看,铸造数量趋于稳定,保持在较高的数量。

Ordinals 铭文铸造数量,图片来源:Dune @dgtl_asserts
赛道解析
本文将以各条链为分类,对其链上的铭文协议进行分析。
比特币链
Ordinals / BRC 20 协议
2023 年 1 月 21 日,比特币开发者 Casey Rodarmor 推出了 Ordinals 协议,该协议可以把元数据铭刻至比特币链上,并赋予其铭文编号。同年 3 月,推特用户 @domodata 发布 BRC 20 协议,该协议把代币的铸造演化为字符串作的上链, 11 月 7 日,币安上线 BRC 20 龙头 $ORDI ,推动 $ORDI 大幅上涨,单日涨幅接近 100% 。
作为铭文生态的第一个协议,Ordinals 也存在许多问题:
BRC 20 只支持四字代币,局限性较大
铸造名称会被智子攻击,铸造交易容易被抢跑
Ordinals 协议会对比特币网络造成极大冗余数据
举例说明:BRC 20 的铸造铭文,在结束铸造之后,可通过转账铭文发送代币,原有铸造铭文则变为无效铭文,极大程度造成数据占用,这也是一些比特币早期极客不希望支持 Ordinals 的原因。
Atomical 原子协议
Atomical 协议的 ARC 20 使用一个聪来代表被部署的代币,且取消了四字符的限制,玩法更多样化。独特项目:Realm 领域,Realm 每个注册的都是前缀的文本,最后拥有所有后缀的定价权。在基础功能上,领域可以用作转账收款地址(支付名);在拓展用法上,有构建社区 / DAO、身份验证、社交档案等多种使用场景,也完全契合我们对 DID 的发展构想。
但是,ARC 20 和 $ATOM 还非常早期,还需要等待钱包、市场的完善。

Realm 铸造数量,图片来源:Dune @sankin
Pipe 协议
Ordinals 创始人 Casey 提出过一种专门用于发行 FT 的铭文实现方式即 Rune,可直接在 UTXO 的脚本中写入 Token 数据,这包含了 Token 的 ID、输出与数量。Rune 的实现与 ARC 20 非常相似,将 token 转账直接交给 BTC 主网处理。区别在于,Rune 在脚本数据中写入了 Token 数量。
免责声明:数字资产交易涉及重大风险,本资料不应作为投资决策依据,亦不应被解释为从事投资交易的建议。请确保充分了解所涉及的风险并谨慎投资。OKEx学院仅提供信息参考,不构成任何投资建议,用户一切投资行为与本站无关。

和全球数字资产投资者交流讨论
扫码加入OKEx社群
industry-frontier