
这次Pi币真的上线主网了!
DePin ,是 Decentralized Physical Infrastructure Networks(中心化物理基础设施网络) 的简称。DePin 概念核心在于利用代币激励用户部署硬件设备,以提供真实世界的商品与服务或数字资源例如算力、存储和网络带宽等。据 Messrai 报道,目前整个赛道估值大概在 90 亿美金左右,到 2028 年有望增长到 3.5 万亿美金的规模。
目前符合 DePin 概念的项目也有不少,其中主打分布式 AI 算力调度的 UtilityNet(以下简称 Utility)经过一年来的发展,在近期刚刚推出基于 TPU(AI 专用加速芯片)和相关智算服务器构建的 AI 容器云测试平台。感兴趣的 AI 开发者通过 Utility 官方 Twitter 账号公布的邮件地址,可以申请参与 Utility AI 容器云的测试,以此获得一定的 AI 云算力进行大模型的部署和推理。这些云算力背后的芯片和设备都是由参与目前封闭测试期的 Utility 矿工提供的。
Utility 创新的提出了一个全新的 Proof Of ComputationIntegrity(简称 POCI,中文翻译为“可信计算”)共识机制,通过 AI 专用芯片内部的安全引擎模块,结合链上的加密学原理,让芯片能够自我证明,从而达到不损耗算力就可以获得激励的目的。因为过去流行的 POW 共识把设备算力在挖矿过程中都已经消耗殆尽了,这显然跟 DePin 理念是冲突的,算力被挖矿消耗掉,就无法流转给真正的需求方。因此,Utility 这套创新 POCI 共识为其 Token 真正的实现算力从矿工到租用者之间的流转提供了现实的解决方案。
作为一名 AI 开发者,已关注 Utility 这个项目一段时间,在通过官方通道申请并试用了测试版的 Utility AI 容器云之后,为大家分享一下相关的试用报告。
基于 Utility 去中心化的挖矿激励原理,Utility AI 容器云的使用界面设计了矿工管理端与芯片用户端,区分不同的用户与操作逻辑,使得 Utility AI 容器云平台中不同类型的用户可以出色地协调配合,以完成算力从矿工到算力租用者之间的流转。
一、 Utility AI 容器云矿工管理端
1.矿工管理端说明
Utility AI 容器云矿工管理端具有独立的访问入口页面,当前测试版访问地址为https://cloud.utlab.io/admin/#/,登录页面如下:

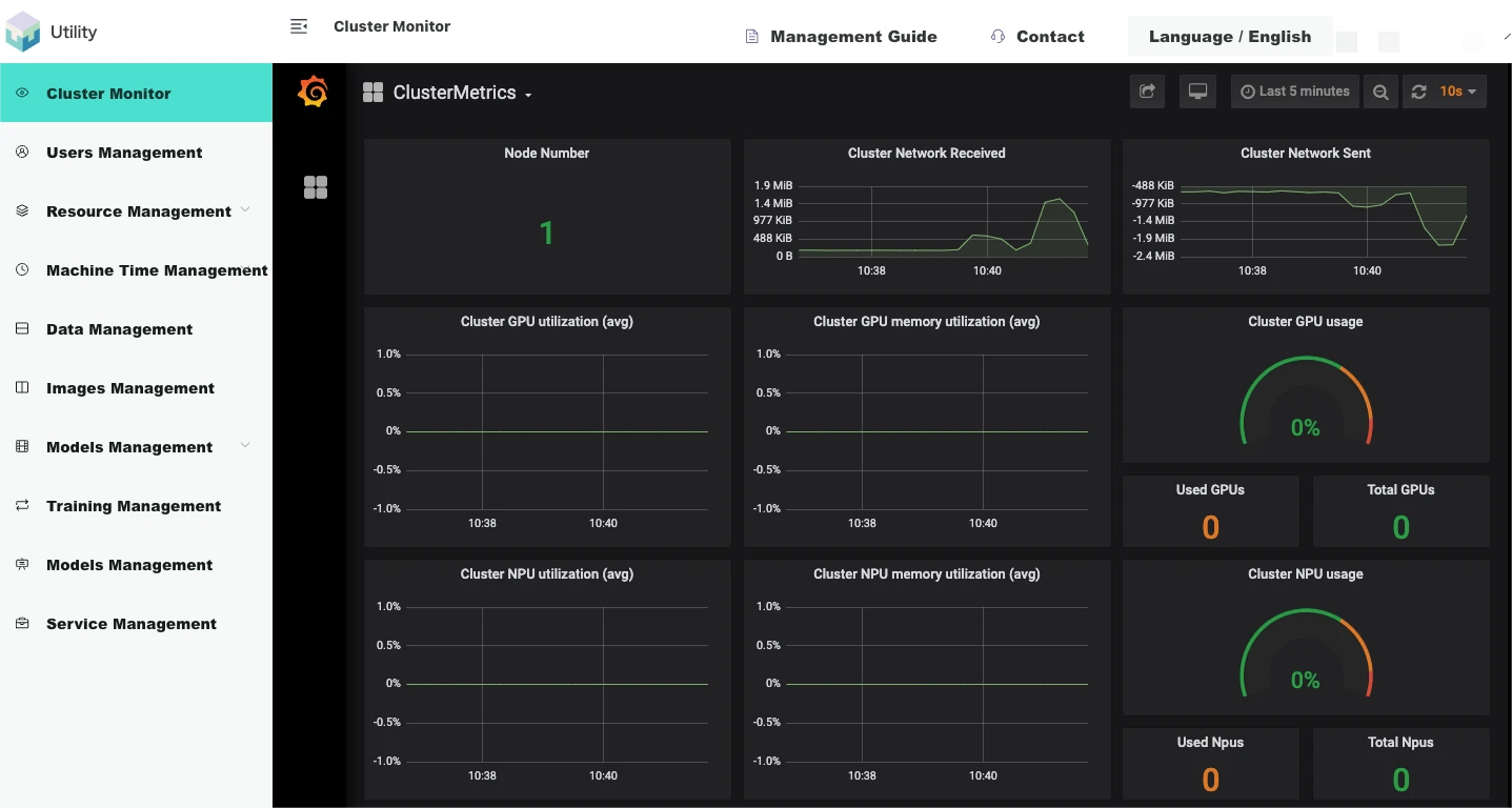
2.平台监控
Utility AI 容器云的监控架构为 NodeExporter+Prometheus+Grafana,面向对象为集群监控和训练任务监控,以 Grafana 网页的形式展示。NodeExporter 可以收集到节点的各种资源信息,使用情况,并且以 prometheus 支持的数据格式存储与本地文件。Prometheus 以 Pull 的形式,将每个节点的 NodeExporter 服务的本地数据收集汇聚到其中心数据库。Grafana 网页前端服务启动前配置好 Prometheus 的数据库 API 调用路径,定时请求 Prometheus 的数据指标,就可向矿工动态地展示集群和平台中所有 AI 芯片用户正在运行的任务的指标数据的图表。
集群监控
集群监控以 Grafana 网页的形式内嵌于管理端网页内。
如下图,【登录管理网络端/集群监控】展示了集群信息:

3.资源管理
Utility AI 容器云矿工管理端支持对平台硬件资源进行便捷管理。平台资源管理模块可以分为服务器节点、系统资源、自定义资源、资源规格、资源池。
节点
节点即服务器,平台底层集群系统在启动的时候会自动发现已经组成集群的服务器,发现其各种属性。如 IP、Hostname、所赋予的标签、是否 Ready 的状态、拥有何种资源等详情信息。
如下图,【登录矿工管理端/资源管理/节点】展示了系统自动发现的节点列表:

资源
从物理上看,所有资源都组装于服务器节点,并由平台系统自动发现,即是系统资源。系统资源有各种名字,各种区分形式,它可以根据各种逻辑划分。
如下图,【登录矿工管理端/资源管理/资源】展示了自动发现的系统资源列表:
免责声明:数字资产交易涉及重大风险,本资料不应作为投资决策依据,亦不应被解释为从事投资交易的建议。请确保充分了解所涉及的风险并谨慎投资。OKEx学院仅提供信息参考,不构成任何投资建议,用户一切投资行为与本站无关。

和全球数字资产投资者交流讨论
扫码加入OKEx社群
industry-frontier